Haotian C. Official Channel
blog.vayki.com
《你的名字》制片人伊藤耕一郎一审被判4年

据日媒报道,《你的名字》《秒速5厘米》《铃芽之旅》制片人伊藤耕一郎因涉嫌猥亵未成年少女案,今日一审宣判,被判处有期徒刑4年。

NHK NEWS

via 蘑菇 | 中二

📮投稿 ☘️频道 🌸聊天 🗞️𝕏
30岁!小米su7ultra!53万!
没有贷款!
没靠父母!
没有买!
你的车是好车,虽然但是没有:伏羲算法,祝融引擎,共工液压,女娲智脑,精卫雷达,夸父光追,刑天护盾,羲和聚能,常羲夜视,蓐收涂层,句芒光合,玄冥制冷,飞廉风控,白泽诊断,陆压散热,毕方点火,开明导航,英招物流,计都星链
太微阵列,紫微中枢,天枢传感,瑶光投影,北斗定位,荧惑探测,天河超算,九霄云盾,昆仑导热,蓬莱界面,瀛洲存储,方壶散热,岱舆架构,员峤缓存,赤水编码,弱水防腐,雷泽导电,扶摇悬浮,归墟压缩,大荒拓频
貔貅缓存,辟邪防火墙,饕餮储能,混沌加密,穷奇加速,梼杌冗余,獬豸识别,当康增产,应龙航电,螭吻防水,椒图闭锁,蒲牢扬声,囚牛音效,霸下承重,狴犴安检,狻猊散热,赑屃存储,蚣蝮疏浚,睚眦防护,麒麟缓存
司母戊铸造,四羊方尊架构,曾侯乙编钟声控,越王剑锋刃,兵马俑阵列,敦煌飞天UI,唐三彩镀膜,青花瓷绝缘,宣德炉温控,永乐大典算法,河图洛书协议,浑天仪校准,地动仪传感,日晷授时,铜雀加密,钧窑窑变涂层,缂丝编织电路,云纹雷纹滤波,甲骨文识别,活字排印协议
扶桑光伏,若木支架,建木传输,琅玕晶圆,玄铁镀层,冰魄制冷,火精聚变,息壤再生,玄黄混成,太素基底,两仪校验,四象平衡,五行循环,八卦阵列,九宫布局,六合联动,七星定位,八荒覆盖,九天遥感,十方互联
哲学概念类: 太初内核,无极架构,两仪校验,三才适配,四象平衡,五行循环,六合联动,七星定位,八卦阵列,九宫布局,十方互联,阴阳调和,三清算法,六爻预测,九转丹元,周天循环,奇门遁甲加密,河洛推演,洛书拓扑,易经推演
特殊技法类: 吴带当风散热,曹衣出水密封,顾恺之渲染,张择端视界,怀素草书识别,王羲之笔迹验证,敦煌飞天线图,景泰蓝镀层,龙泉锻造,景德镇窑控,蜀锦编织电路,苏绣走线,徽派抗震,京派降噪,岭南防潮,海派兼容,晋派模块化,唐风交互,宋韵界面,元曲声效
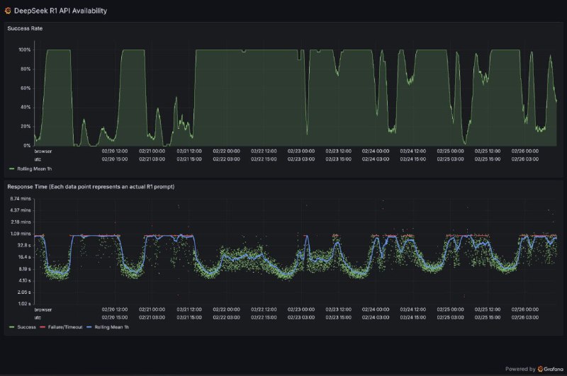
DeepSeek R1 API availability/failure statistics

grafana.net
马斯克的 xAI 公司试图用成人内容吸引用户

埃隆·马斯克的xAI公司正在推动其人工智能模型向用户提供比其规避风险的竞争对手更露骨的回答,以图用成人内容吸引用户。上周末,xAI推出了与Grok聊天机器人进行语音对话的功能,包括预设的个性,如“浪漫”、“性感”和“失常”,后两个被标记为“18+”。根据接近该公司的人士透露,马斯克此举的目的是通过提供不同于竞争对手的独特卖点来提高参与度。在Grok 3的训练接近尾声时,出现了向允许成人内容和露骨回答的转向。知情人士表示:“我毫不怀疑马斯克看到了赚钱的门道,希望与OpenAI的产品区分开来。”

—— 英国金融时报
开源PDF解析工具olmOCR:百万页处理成本直降32倍,精准提取复杂内容 

Ai2推出的开源工具olmOCR基于Qwen2-VL-7B-Instruct模型训练,专为PDF解析设计,可高效提取文本、表格、公式等结构化数据,并以Markdown格式输出。通过25万页多样化数据集微调,其“文档锚定”技术精准处理多栏排版、手写内容及数学公式,处理百万页成本仅190美元(为GPT-4o的1/32)。支持在线使用与本地部署(需英伟达显卡),性能评估显示其Elo评分1800+,用户优选比例超竞品(对比MinerU达71.4%)。开源代码与模型权重,适合学术、法律等场景的高效文档处理。 

GitHub | 在线Web

📮投稿 ☘️频道 🌸聊天 🗞️𝕏
新加坡警方捣毁向中国走私英伟达GPU大案

新加坡警方逮捕9人并起诉3名嫌犯,指控他们通过欺诈手段将受限制的英伟达GPU非法转运至中国AI公司DeepSeek,绕过美国贸易限制。

警方和海关部门突袭了22个地点,缴获了大量文件和电子记录。被控的三名嫌犯包括两名新加坡人Aaron Woon Guo Jie(41岁)和Alan Wei Zhaolun(49岁),以及一名中国公民Li Ming(51岁)。检方指控他们在2023-2024年间通过虚假声明欺骗服务器供应商,谎称设备不会转售给未授权方。若罪名成立,嫌犯最高可面临20年监禁。

2024年新加坡突然成为英伟达第二大收入来源地,引发对GPU非法转运中国的怀疑。英伟达曾否认指控,称"新加坡发货量不到2025财年总收入的2%"。

Tom's Hardware | 彭博社

📮投稿 ☘️频道 🌸聊天 🗞️𝕏
年初没申请预算,现在确实是没钱买

拓尔思自家的股票都跌了10个点,现在又跑出来解释 source
inceptionlabs.ai 推出第一个商业规模的扩散型大语言模型 Mercury

其声称比当前LLMs快 10 倍且成本低廉的扩散型大语言模型,该模型创时代的可以型在 NVIDIA H100 上以超过 1000 个令牌/秒的速度生成响应。

与现有的代码模型相比,开发人员更喜欢 Mercury 的代码完成。在 Copilot Arena 上进行基准测试时,Mercury Coder Mini 并列第二,超过了 GPT-4o Mini 和 Gemini-1.5-Flash 等速度优化模型的性能,甚至超过了 GPT-4o 等更大的模型。同时,它是最快的型号,比 GPT-4o Mini 快约 4 倍。

免费体验|模型发布页

注:什么是扩散模型LLM?

当前的大型语言模型是自回归的,这意味着它们从左到右生成文本,一次生成一个标记。生成本质上是连续的 — 在生成令牌之前的所有文本之前,无法生成令牌 — 生成每个令牌需要评估具有数十亿个参数的神经网络。
扩散模型提供了这样的范式转变。这些模型采用“从粗到细”的生成过程,其中输出通过几个“去噪”步骤从纯噪声中提炼出来。
因为扩散模型不仅限于考虑以前的输出,所以它们更擅长推理和构建其响应。而且,由于扩散模型可以不断优化其输出,因此它们可以纠正错误和幻觉。



📮投稿 ☘️频道 🌸聊天 🗞️𝕏
京东外卖今日起开始发放餐补。10元/20元随机领范围很广,京东外卖上线的所有餐饮门店都能用。

京东领劵中心
京东公众号

📮投稿 ☘️频道 🌸聊天 🗞️𝕏
在特朗普首场内阁会议上,有记者问是否有人对埃隆·马斯克不满,特朗普插话道:“埃隆,让内阁官员们讲一会吧!有人对埃隆不满吗?有的话,我们把他扔出去。有人对他不满吗?”
随后,现场官员们热烈鼓掌。
特朗普继续说:“他们非常尊重埃隆和他正在做的事。有些人可能有点不同意见。但我要告诉你们的是,大多数情况下,我认为每个人不仅高兴,而且激动不已。”

CNN记者统计,马斯克在场发言长度是其他成员的3倍。纽约时报留意到,在特朗普说出这番话的时候,商务部长卢特尼克咧嘴笑着带头慢慢鼓掌,国家情报总监塔尔西·加巴德最终也加入了鼓掌,然后挠了挠鼻子。在她旁边,小企业管理局局长凯利·洛夫勒一边鼓掌,一边挠了挠耳朵上。国务卿卢比奥拍了一下手,凝视着马斯克,脸上带着凝固的微笑。卫生与公众服务部部长小罗伯特·肯尼迪在座位上挪动了一下。

来源:外汇交易员
白宫2月26日拒绝美联社、路透社、《赫芬顿邮报》、德国《每日镜报》的记者采访当天的内阁会议。
美联社路透社和彭博社当天发表声明称,这些媒体长期以来一直致力于确保将有关总统的准确、公平和及时的信息传达给所有政治派别的广泛受众。人们在当地新闻媒体上看到的大部分白宫报道都来自通讯社。
“在民主国家,公众能够从独立、自由的媒体获得有关政府的新闻至关重要”。政府限制通讯社数量的措施会威胁上述原则,还损害了可靠信息的传播。
《赫芬顿邮报》指责白宫的相关决定违反了宪法第一修正案。
路透社
Grok推出"无节制"语音模式,支持咒骂和角色扮演

xAI为Grok 3 AI模型推出新的语音交互功能,支持多种"无节制"人格设定,包括咒骂、叫喊和成人内容模拟。

该功能目前向高级用户开放,提供9种不同人格模式:包括会咒骂的"无节制"模式、讲故事模式、浪漫模式、冥想模式、阴谋论模式、治疗师模式、医生模式、成人模式和教授模式。与OpenAI等竞争对手的严格审查策略不同,xAI采取完全开放的路线,允许AI模型在某些模式下使用粗俗语言,讨论敏感话题。不过测试发现,Grok的语音交互仍存在重复和套路化的问题,流畅度不及ChatGPT的语音模式。

Ars Technica

📮投稿 ☘️频道 🌸聊天 🗞️𝕏
DeepSeek开源周第一天,让H800性能原地起飞

省流:降低炼丹门槛,不用天元鼎小小汤锅也能玩。
DeepSeek开源周第一天,就让H800原地起飞了!他们发布了FlashMLA,一个专为英伟达Hopper架构GPU设计的高效MLA解码内核,网友:这是要把老黄的牙膏踩爆啊。

知乎 v2ex other
阿里巴巴开源旗下文生视频模型万相2.1 有望带来AI应用爆发起点

从知情人士处获悉,阿里巴巴于2月25日晚间全面开源旗下视频生成模型万相2.1模型。今年1月,阿里旗下万相刚宣布推出2.1版本模型升级,视频生成、图像生成两大能力均获得提升。在视频生成方面,万相 2.1通过自研的高效VAE和DiT架构增强了时空上下文建模能力,支持无限长1080P视频的高效编解码,首次实现了中文文字视频生成功能,登上VBench榜单第一。

来源:财联社 / Github
谷歌 Gemini 的 AI 编程工具现对个人免费

谷歌今天宣布,谷歌面向企业的人工智能编程工具 Gemini Code Assist 的免费版本现已面向全球个人开发者推出。面向个人的编程工具将推出公开预览版,让学生、业余爱好者、自由职业者和初创公司更容易获得“具有最新AI功能”的编程助手。该免费编码工具可以安装在 VS Code、GitHub 和 JetBrains 开发者环境中,并支持公共领域的所有编程语言。这款编码工具目前支持三十八种语言和最多 128k token 的上下文窗口。对于个人免费版,谷歌每月提供180,000次代码补全,谷歌将其描述为“上限如此之高,即使是当今最专注的专业开发人员也很难超越它。”

—— The Verge
Back to Top