碎碎念
11:31 · 2025年3月2日 · 周日
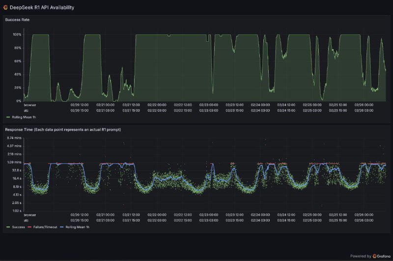
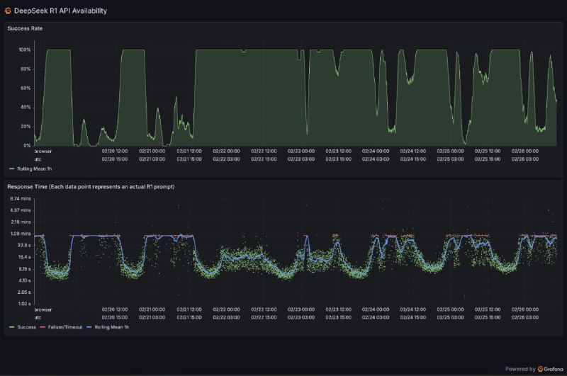
DeepSeek R1 API availability/failure statistics
grafana.net
Home
Links
chenhaotian.top
Powered by
BroadcastChannel
&
Sepia