碎碎念
Haotian C. Official Channel
blog.vayki.com
blog.vayki.com
-
- 雷军称反内卷也要反对不公平竞争、诋毁同行等行为
3 月 4 日,全国人大代表雷军在接受总台记者采访时谈到了行业同质化竞争加剧带来的内卷现象。他呼吁产业发展要强调科技创新、强调个性化和高端化发展,以差异化创新破局内卷;同时,也要反对不公平竞争、诋毁同行等行为,维持良好的市场秩序。
此外雷军表示,政府工作报告特别提出要综合整治“内卷式”竞争,对此我完全赞同,“反内卷”的本质就坚决规避低质量同质化竞争。我们要旗帜鲜明地反内卷,旗帜鲜明地坚持高质量发展。创新是高质量发展的动力,只有坚持底层技术创新,才能持续实现效率提升、体验提升。“向前跑,不原地卷”,我们要坚定推进高端化、突出差异化和个性化,始终坚持走高质量发展的道路.
新浪科技
📮投稿 ☘️频道 🌸聊天 🗞𝕏 -
- 中国将发布政策鼓励在全国范围使用开源RISC-V芯片
两位知情人士透露,中国计划发布指导意见,鼓励在全国范围内使用开源RISC-V芯片。目前中国政府正加快努力遏制对西方技术的依赖。
消息人士称,促进使用RISC-V芯片的政策指导意见最快将于本月发布,不过最终日期可能会有变化。
他们补充说,该指导意见由八个政府机构联合起草,其中包括中国中央网信办、中国工业和信息化部、科学技术部和中国国家知识产权局。
由于政策讨论仍在进行当中,消息人士拒绝透露姓名。这四个部委没有回应置评请求。
来源:路透社 -
- 温馨提示:我方已换阵营,请乌吹和鹅粉速换旗帜
时 间:2025-03-02 22:59:02
内容预览:
链接: https://hostloc.com/thread-1392850-1-1.html
笑死,敌人的敌人就是朋友🤡
hostloc预览推送频道 -
- 30岁!小米su7ultra!53万!
没有贷款!
没靠父母!
没有买! - 你的车是好车,虽然但是没有:伏羲算法,祝融引擎,共工液压,女娲智脑,精卫雷达,夸父光追,刑天护盾,羲和聚能,常羲夜视,蓐收涂层,句芒光合,玄冥制冷,飞廉风控,白泽诊断,陆压散热,毕方点火,开明导航,英招物流,计都星链
太微阵列,紫微中枢,天枢传感,瑶光投影,北斗定位,荧惑探测,天河超算,九霄云盾,昆仑导热,蓬莱界面,瀛洲存储,方壶散热,岱舆架构,员峤缓存,赤水编码,弱水防腐,雷泽导电,扶摇悬浮,归墟压缩,大荒拓频
貔貅缓存,辟邪防火墙,饕餮储能,混沌加密,穷奇加速,梼杌冗余,獬豸识别,当康增产,应龙航电,螭吻防水,椒图闭锁,蒲牢扬声,囚牛音效,霸下承重,狴犴安检,狻猊散热,赑屃存储,蚣蝮疏浚,睚眦防护,麒麟缓存
司母戊铸造,四羊方尊架构,曾侯乙编钟声控,越王剑锋刃,兵马俑阵列,敦煌飞天UI,唐三彩镀膜,青花瓷绝缘,宣德炉温控,永乐大典算法,河图洛书协议,浑天仪校准,地动仪传感,日晷授时,铜雀加密,钧窑窑变涂层,缂丝编织电路,云纹雷纹滤波,甲骨文识别,活字排印协议
扶桑光伏,若木支架,建木传输,琅玕晶圆,玄铁镀层,冰魄制冷,火精聚变,息壤再生,玄黄混成,太素基底,两仪校验,四象平衡,五行循环,八卦阵列,九宫布局,六合联动,七星定位,八荒覆盖,九天遥感,十方互联
哲学概念类: 太初内核,无极架构,两仪校验,三才适配,四象平衡,五行循环,六合联动,七星定位,八卦阵列,九宫布局,十方互联,阴阳调和,三清算法,六爻预测,九转丹元,周天循环,奇门遁甲加密,河洛推演,洛书拓扑,易经推演
特殊技法类: 吴带当风散热,曹衣出水密封,顾恺之渲染,张择端视界,怀素草书识别,王羲之笔迹验证,敦煌飞天线图,景泰蓝镀层,龙泉锻造,景德镇窑控,蜀锦编织电路,苏绣走线,徽派抗震,京派降噪,岭南防潮,海派兼容,晋派模块化,唐风交互,宋韵界面,元曲声效 -
-
- 马斯克的 xAI 公司试图用成人内容吸引用户
埃隆·马斯克的xAI公司正在推动其人工智能模型向用户提供比其规避风险的竞争对手更露骨的回答,以图用成人内容吸引用户。上周末,xAI推出了与Grok聊天机器人进行语音对话的功能,包括预设的个性,如“浪漫”、“性感”和“失常”,后两个被标记为“18+”。根据接近该公司的人士透露,马斯克此举的目的是通过提供不同于竞争对手的独特卖点来提高参与度。在Grok 3的训练接近尾声时,出现了向允许成人内容和露骨回答的转向。知情人士表示:“我毫不怀疑马斯克看到了赚钱的门道,希望与OpenAI的产品区分开来。”
—— 英国金融时报 -
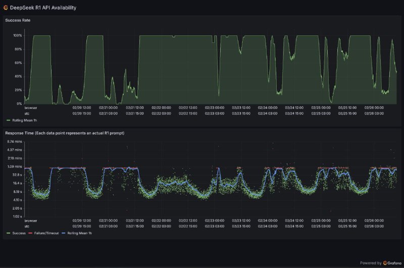
- 新加坡警方捣毁向中国走私英伟达GPU大案
新加坡警方逮捕9人并起诉3名嫌犯,指控他们通过欺诈手段将受限制的英伟达GPU非法转运至中国AI公司DeepSeek,绕过美国贸易限制。
警方和海关部门突袭了22个地点,缴获了大量文件和电子记录。被控的三名嫌犯包括两名新加坡人Aaron Woon Guo Jie(41岁)和Alan Wei Zhaolun(49岁),以及一名中国公民Li Ming(51岁)。检方指控他们在2023-2024年间通过虚假声明欺骗服务器供应商,谎称设备不会转售给未授权方。若罪名成立,嫌犯最高可面临20年监禁。
2024年新加坡突然成为英伟达第二大收入来源地,引发对GPU非法转运中国的怀疑。英伟达曾否认指控,称"新加坡发货量不到2025财年总收入的2%"。
Tom's Hardware | 彭博社
📮投稿 ☘️频道 🌸聊天 🗞️𝕏 -
-
-
- 在特朗普首场内阁会议上,有记者问是否有人对埃隆·马斯克不满,特朗普插话道:“埃隆,让内阁官员们讲一会吧!有人对埃隆不满吗?有的话,我们把他扔出去。有人对他不满吗?”
随后,现场官员们热烈鼓掌。
特朗普继续说:“他们非常尊重埃隆和他正在做的事。有些人可能有点不同意见。但我要告诉你们的是,大多数情况下,我认为每个人不仅高兴,而且激动不已。”
CNN记者统计,马斯克在场发言长度是其他成员的3倍。纽约时报留意到,在特朗普说出这番话的时候,商务部长卢特尼克咧嘴笑着带头慢慢鼓掌,国家情报总监塔尔西·加巴德最终也加入了鼓掌,然后挠了挠鼻子。在她旁边,小企业管理局局长凯利·洛夫勒一边鼓掌,一边挠了挠耳朵上。国务卿卢比奥拍了一下手,凝视着马斯克,脸上带着凝固的微笑。卫生与公众服务部部长小罗伯特·肯尼迪在座位上挪动了一下。
来源:外汇交易员