Haotian C. Official Channel
blog.vayki.com
雷军称反内卷也要反对不公平竞争、诋毁同行等行为

3 月 4 日,全国人大代表雷军在接受总台记者采访时谈到了行业同质化竞争加剧带来的内卷现象。他呼吁产业发展要强调科技创新、强调个性化和高端化发展,以差异化创新破局内卷;同时,也要反对不公平竞争、诋毁同行等行为,维持良好的市场秩序。

此外雷军表示,政府工作报告特别提出要综合整治“内卷式”竞争,对此我完全赞同,“反内卷”的本质就坚决规避低质量同质化竞争。我们要旗帜鲜明地反内卷,旗帜鲜明地坚持高质量发展。创新是高质量发展的动力,只有坚持底层技术创新,才能持续实现效率提升、体验提升。“向前跑,不原地卷”,我们要坚定推进高端化、突出差异化和个性化,始终坚持走高质量发展的道路.

新浪科技

📮投稿 ☘️频道 🌸聊天 🗞𝕏
Lynx:字节开源的Web 技术驱动的跨平台原生应用框架

Lynx 是一个开源技术框架,旨在让 Web 开发者利用现有技能,构建高性能跨平台应用。通过 Lynx,可实现 Android、iOS 和 Web 平台的原生渲染,保持一致性。其多线程引擎确保快速启动和流畅响应,支持 CSS 和 React 等工具,让开发者快速上手。Lynx 赋能 Web 社区,降低原生开发门槛,提供更快加载速度与出色体验。

Lynx

📮投稿 ☘️频道 🌸聊天 🗞𝕏
中国将发布政策鼓励在全国范围使用开源RISC-V芯片

两位知情人士透露,中国计划发布指导意见,鼓励在全国范围内使用开源RISC-V芯片。目前中国政府正加快努力遏制对西方技术的依赖。
消息人士称,促进使用RISC-V芯片的政策指导意见最快将于本月发布,不过最终日期可能会有变化。
他们补充说,该指导意见由八个政府机构联合起草,其中包括中国中央网信办、中国工业和信息化部、科学技术部和中国国家知识产权局。
由于政策讨论仍在进行当中,消息人士拒绝透露姓名。这四个部委没有回应置评请求。

来源:路透社
特朗普3月3日下令国防部暂停对乌克兰军事援助,扣留不在乌克兰的美国武器,包括海空运输途中和在波兰等待移交的装备,直到乌方表现出真诚致力于和平。
白宫官员表示,美国正在“暂停并审查”对乌援助,以“确保它为解决方案做出贡献”。特朗普专注于和平并希望泽连斯基“致力于”实现这一目标。
彭博社路透社美联社
温馨提示:我方已换阵营,请乌吹和鹅粉速换旗帜
时 间:2025-03-02 22:59:02
内容预览:
请论坛各位乌吹和鹅粉换边,现在我是乌吹了
泽联司机万岁,抵制俄罗斯侵略战争,世界人民大团结万岁,论坛的俄粉等死吧,乌克兰旗帜必将插上克里姆林宫

链接: https://hostloc.com/thread-1392850-1-1.html

笑死,敌人的敌人就是朋友🤡
hostloc预览推送频道
《你的名字》制片人伊藤耕一郎一审被判4年

据日媒报道,《你的名字》《秒速5厘米》《铃芽之旅》制片人伊藤耕一郎因涉嫌猥亵未成年少女案,今日一审宣判,被判处有期徒刑4年。

NHK NEWS

via 蘑菇 | 中二

📮投稿 ☘️频道 🌸聊天 🗞️𝕏
30岁!小米su7ultra!53万!
没有贷款!
没靠父母!
没有买!
你的车是好车,虽然但是没有:伏羲算法,祝融引擎,共工液压,女娲智脑,精卫雷达,夸父光追,刑天护盾,羲和聚能,常羲夜视,蓐收涂层,句芒光合,玄冥制冷,飞廉风控,白泽诊断,陆压散热,毕方点火,开明导航,英招物流,计都星链
太微阵列,紫微中枢,天枢传感,瑶光投影,北斗定位,荧惑探测,天河超算,九霄云盾,昆仑导热,蓬莱界面,瀛洲存储,方壶散热,岱舆架构,员峤缓存,赤水编码,弱水防腐,雷泽导电,扶摇悬浮,归墟压缩,大荒拓频
貔貅缓存,辟邪防火墙,饕餮储能,混沌加密,穷奇加速,梼杌冗余,獬豸识别,当康增产,应龙航电,螭吻防水,椒图闭锁,蒲牢扬声,囚牛音效,霸下承重,狴犴安检,狻猊散热,赑屃存储,蚣蝮疏浚,睚眦防护,麒麟缓存
司母戊铸造,四羊方尊架构,曾侯乙编钟声控,越王剑锋刃,兵马俑阵列,敦煌飞天UI,唐三彩镀膜,青花瓷绝缘,宣德炉温控,永乐大典算法,河图洛书协议,浑天仪校准,地动仪传感,日晷授时,铜雀加密,钧窑窑变涂层,缂丝编织电路,云纹雷纹滤波,甲骨文识别,活字排印协议
扶桑光伏,若木支架,建木传输,琅玕晶圆,玄铁镀层,冰魄制冷,火精聚变,息壤再生,玄黄混成,太素基底,两仪校验,四象平衡,五行循环,八卦阵列,九宫布局,六合联动,七星定位,八荒覆盖,九天遥感,十方互联
哲学概念类: 太初内核,无极架构,两仪校验,三才适配,四象平衡,五行循环,六合联动,七星定位,八卦阵列,九宫布局,十方互联,阴阳调和,三清算法,六爻预测,九转丹元,周天循环,奇门遁甲加密,河洛推演,洛书拓扑,易经推演
特殊技法类: 吴带当风散热,曹衣出水密封,顾恺之渲染,张择端视界,怀素草书识别,王羲之笔迹验证,敦煌飞天线图,景泰蓝镀层,龙泉锻造,景德镇窑控,蜀锦编织电路,苏绣走线,徽派抗震,京派降噪,岭南防潮,海派兼容,晋派模块化,唐风交互,宋韵界面,元曲声效
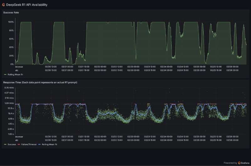
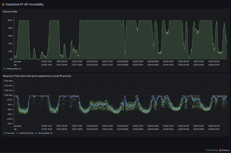
DeepSeek R1 API availability/failure statistics

grafana.net
马斯克的 xAI 公司试图用成人内容吸引用户

埃隆·马斯克的xAI公司正在推动其人工智能模型向用户提供比其规避风险的竞争对手更露骨的回答,以图用成人内容吸引用户。上周末,xAI推出了与Grok聊天机器人进行语音对话的功能,包括预设的个性,如“浪漫”、“性感”和“失常”,后两个被标记为“18+”。根据接近该公司的人士透露,马斯克此举的目的是通过提供不同于竞争对手的独特卖点来提高参与度。在Grok 3的训练接近尾声时,出现了向允许成人内容和露骨回答的转向。知情人士表示:“我毫不怀疑马斯克看到了赚钱的门道,希望与OpenAI的产品区分开来。”

—— 英国金融时报
开源PDF解析工具olmOCR:百万页处理成本直降32倍,精准提取复杂内容 

Ai2推出的开源工具olmOCR基于Qwen2-VL-7B-Instruct模型训练,专为PDF解析设计,可高效提取文本、表格、公式等结构化数据,并以Markdown格式输出。通过25万页多样化数据集微调,其“文档锚定”技术精准处理多栏排版、手写内容及数学公式,处理百万页成本仅190美元(为GPT-4o的1/32)。支持在线使用与本地部署(需英伟达显卡),性能评估显示其Elo评分1800+,用户优选比例超竞品(对比MinerU达71.4%)。开源代码与模型权重,适合学术、法律等场景的高效文档处理。 

GitHub | 在线Web

📮投稿 ☘️频道 🌸聊天 🗞️𝕏
新加坡警方捣毁向中国走私英伟达GPU大案

新加坡警方逮捕9人并起诉3名嫌犯,指控他们通过欺诈手段将受限制的英伟达GPU非法转运至中国AI公司DeepSeek,绕过美国贸易限制。

警方和海关部门突袭了22个地点,缴获了大量文件和电子记录。被控的三名嫌犯包括两名新加坡人Aaron Woon Guo Jie(41岁)和Alan Wei Zhaolun(49岁),以及一名中国公民Li Ming(51岁)。检方指控他们在2023-2024年间通过虚假声明欺骗服务器供应商,谎称设备不会转售给未授权方。若罪名成立,嫌犯最高可面临20年监禁。

2024年新加坡突然成为英伟达第二大收入来源地,引发对GPU非法转运中国的怀疑。英伟达曾否认指控,称"新加坡发货量不到2025财年总收入的2%"。

Tom's Hardware | 彭博社

📮投稿 ☘️频道 🌸聊天 🗞️𝕏
年初没申请预算,现在确实是没钱买

拓尔思自家的股票都跌了10个点,现在又跑出来解释 source
inceptionlabs.ai 推出第一个商业规模的扩散型大语言模型 Mercury

其声称比当前LLMs快 10 倍且成本低廉的扩散型大语言模型,该模型创时代的可以型在 NVIDIA H100 上以超过 1000 个令牌/秒的速度生成响应。

与现有的代码模型相比,开发人员更喜欢 Mercury 的代码完成。在 Copilot Arena 上进行基准测试时,Mercury Coder Mini 并列第二,超过了 GPT-4o Mini 和 Gemini-1.5-Flash 等速度优化模型的性能,甚至超过了 GPT-4o 等更大的模型。同时,它是最快的型号,比 GPT-4o Mini 快约 4 倍。

免费体验|模型发布页

注:什么是扩散模型LLM?

当前的大型语言模型是自回归的,这意味着它们从左到右生成文本,一次生成一个标记。生成本质上是连续的 — 在生成令牌之前的所有文本之前,无法生成令牌 — 生成每个令牌需要评估具有数十亿个参数的神经网络。
扩散模型提供了这样的范式转变。这些模型采用“从粗到细”的生成过程,其中输出通过几个“去噪”步骤从纯噪声中提炼出来。
因为扩散模型不仅限于考虑以前的输出,所以它们更擅长推理和构建其响应。而且,由于扩散模型可以不断优化其输出,因此它们可以纠正错误和幻觉。



📮投稿 ☘️频道 🌸聊天 🗞️𝕏
京东外卖今日起开始发放餐补。10元/20元随机领范围很广,京东外卖上线的所有餐饮门店都能用。

京东领劵中心
京东公众号

📮投稿 ☘️频道 🌸聊天 🗞️𝕏
Back to Top